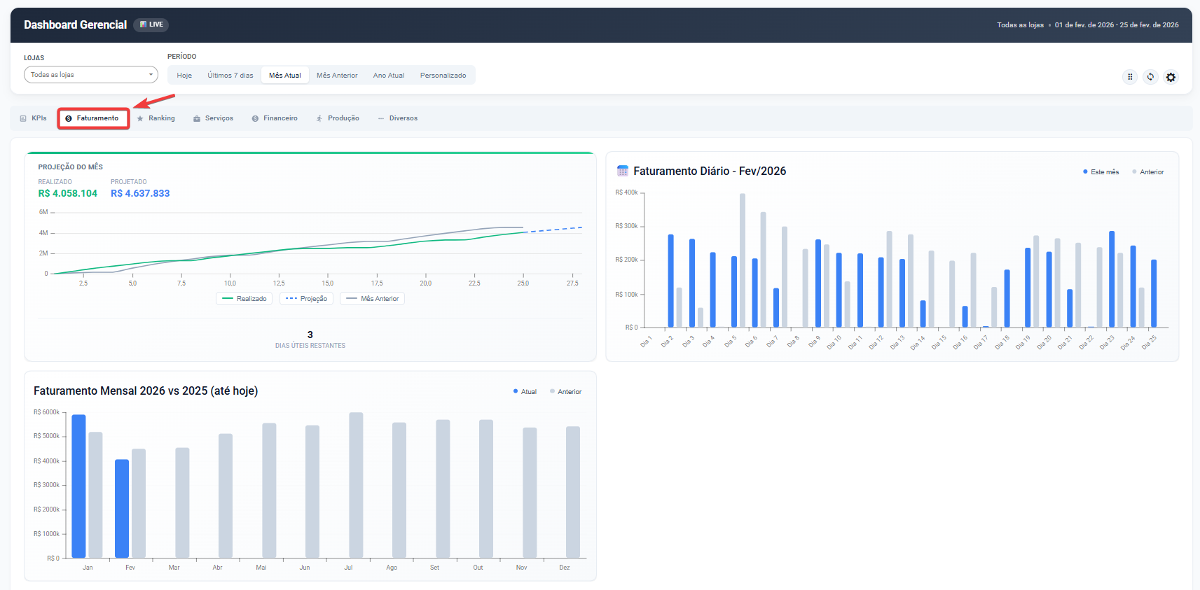
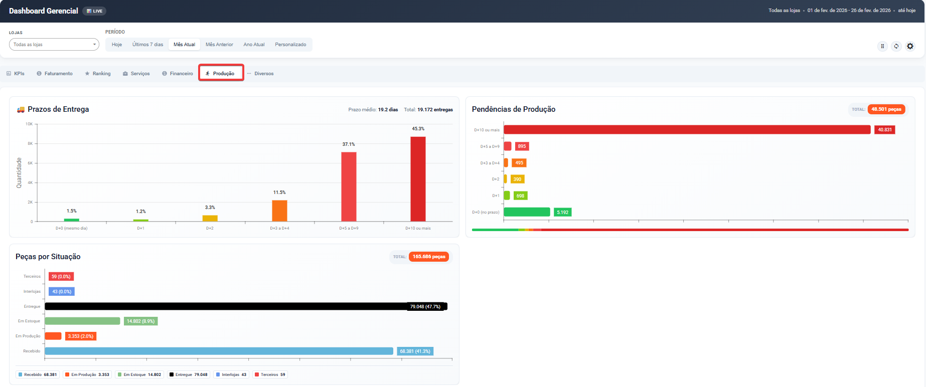
A aba Produção apresenta indicadores relacionados aos prazos de entrega, volume de peças em processamento e situação produtiva da operação.
Todos os dados respeitam os filtros de Loja e Período definidos no topo da tela.
Prazos de Entrega
Gráfico em formato de colunas que apresenta a distribuição das entregas conforme o prazo de finalização.
Eixo X: Faixas de prazo (D+0, D+1, D+2, D+3 a D+4, D+5 a D+9, D+10 ou mais)
Eixo Y: Quantidade de entregas
No topo do gráfico são exibidos:
Prazo médio de entrega (em dias)
Total de entregas no período
Cada coluna apresenta:
Percentual correspondente àquela faixa de prazo
Volume proporcional de entregas realizadas dentro daquele intervalo
As faixas representam:
D+0 – Entrega no mesmo dia
D+1 – Entrega no dia seguinte
D+2 – Entrega em dois dias
D+3 a D+4 – Entrega entre três e quatro dias
D+5 a D+9 – Entrega entre cinco e nove dias
D+10 ou mais – Entregas acima de dez dias
Esse gráfico permite avaliar:
Agilidade da operação
Tempo médio de processamento
Concentração de atrasos
Padrão de prazo praticado pela unidade

Pendências de Produção
Gráfico horizontal que apresenta as peças ainda não concluídas, classificadas por faixa de prazo.
No topo do painel é exibido:
Total geral de peças pendentes
As pendências são agrupadas por:
D+0 (no prazo)
D+1
D+2
D+3 a D+4
D+5 a D+9
D+10 ou mais
A escala visual utiliza cores para facilitar a análise:
Verde – Dentro do prazo
Amarelo/Laranja – Atenção
Vermelho – Atraso crítico
Cada faixa apresenta:
Quantidade de peças acumuladas
Representação proporcional no total
Esse painel permite identificar rapidamente:
Volume de peças em risco de atraso
Acúmulo em faixas críticas
Nível de sobrecarga da produção
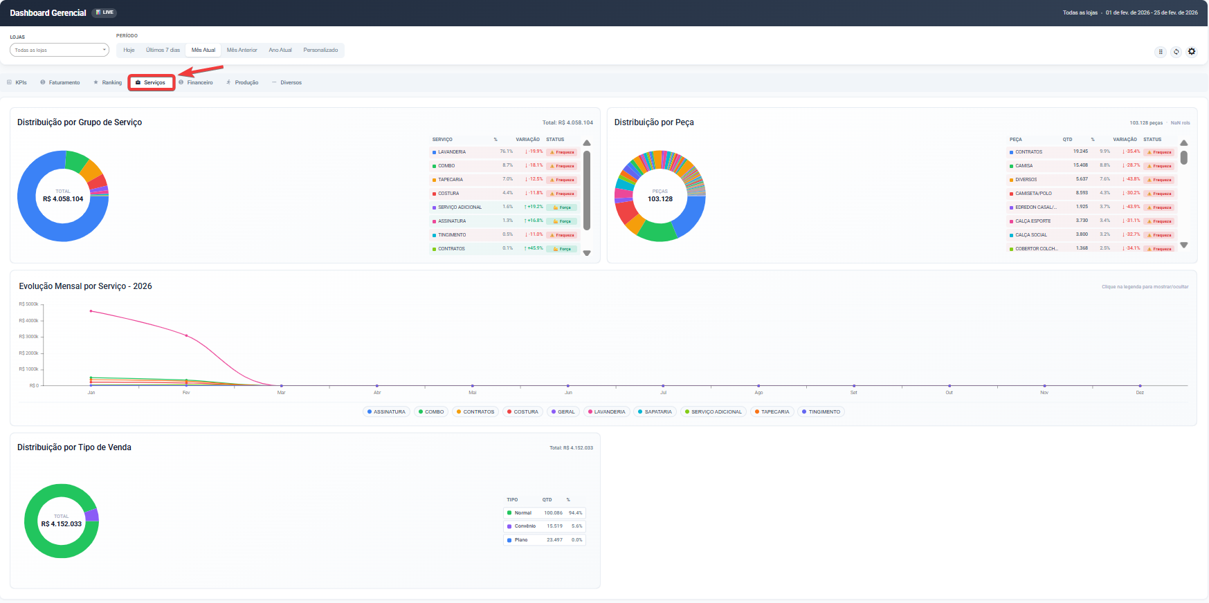
Peças por Situação
Gráfico horizontal que apresenta o volume total de peças distribuídas por status operacional.
No topo do painel é exibido:
Total geral de peças no período
As situações apresentadas são:
Recebido
Em Produção
Em Estoque
Entregue
Interlojas
Terceiros
Cada barra apresenta:
Quantidade de peças
Percentual correspondente dentro do total
Esse gráfico permite:
Visualizar o fluxo atual da operação
Identificar gargalos (ex.: excesso em produção)
Avaliar volume parado em estoque
Entender o equilíbrio entre entrada e saída de peças